The following example illustrates a basic Grafana dashboard configuration for monitoring K2view Fabric alongside supporting components such as Cassandra and Kafka. It is intended as a reference implementation that customers can extend and adapt to meet their specific operational and business requirements by adding relevant, project-specific metrics.
This example assumes a deployment scenario where Fabric, Cassandra, and Kafka are running on bare-metal servers or virtual machines. In cloud-native or Kubernetes-based environments, the source and structure of monitoring data may differ.
You can learn how to set up the dashboard here, and download the associated JSON configuration for import into Grafana. Each panel in the dashboard includes not only its data source and query, but also descriptive metadata, which is displayed as tooltips in the Grafana UI.
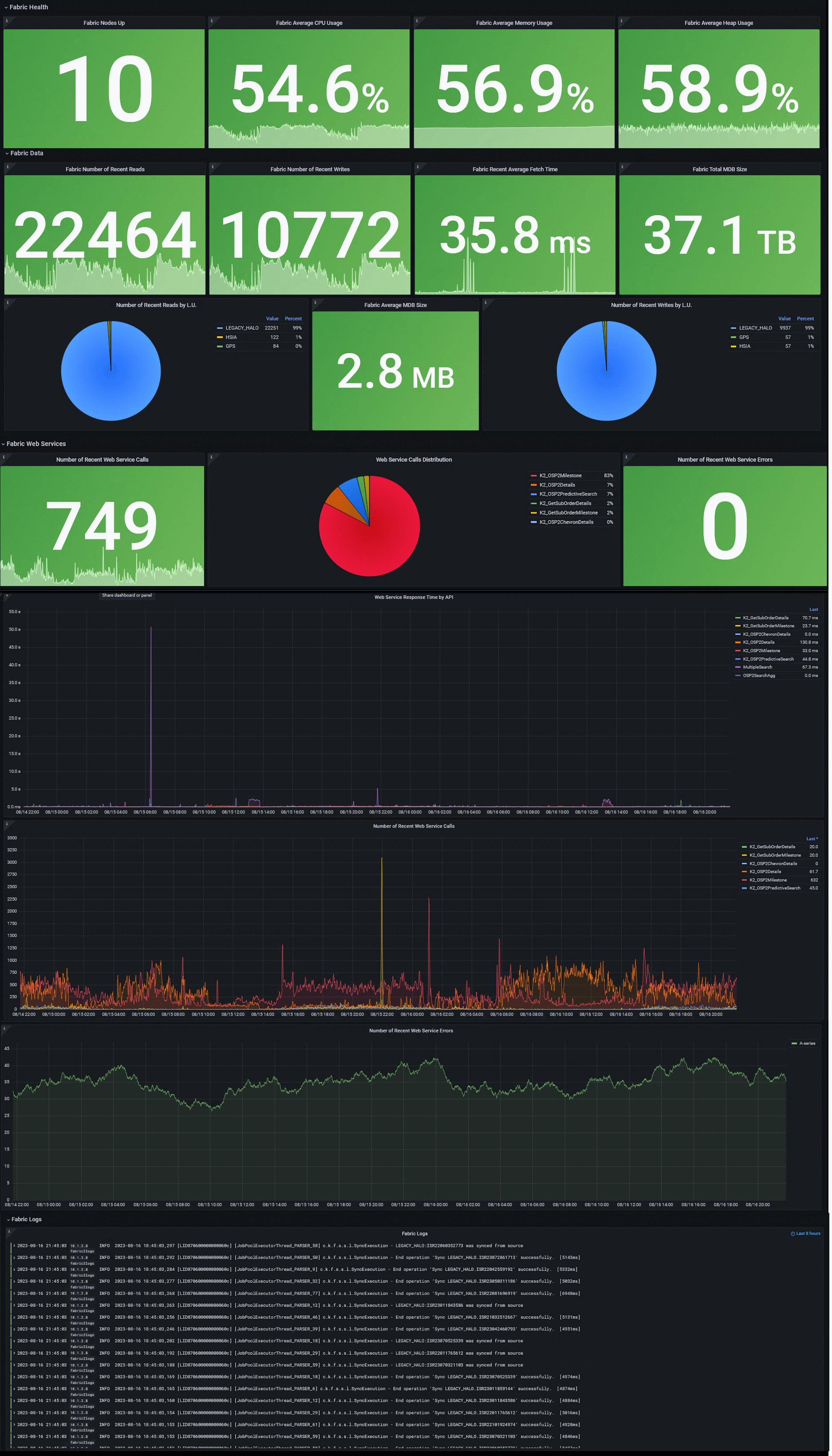
The dashboard is divided into several parts, with several panels that show data of the last 5 minutes (which you can edit):
Here is an illustration (names may slightly vary from those stated in the export file):

Additionally, a Variables section at the top of the dashboard allows for dynamic filtering—such as by environment (e.g., production, staging)—provided such metadata is present in the collected metrics. These variables can also be customized or hidden via the Grafana UI or JSON configuration. This can be achieved using the Grafana UI (Settings > Variables) or in JSON ('templating' section).
The following example illustrates a basic Grafana dashboard configuration for monitoring K2view Fabric alongside supporting components such as Cassandra and Kafka. It is intended as a reference implementation that customers can extend and adapt to meet their specific operational and business requirements by adding relevant, project-specific metrics.
This example assumes a deployment scenario where Fabric, Cassandra, and Kafka are running on bare-metal servers or virtual machines. In cloud-native or Kubernetes-based environments, the source and structure of monitoring data may differ.
You can learn how to set up the dashboard here, and download the associated JSON configuration for import into Grafana. Each panel in the dashboard includes not only its data source and query, but also descriptive metadata, which is displayed as tooltips in the Grafana UI.
The dashboard is divided into several parts, with several panels that show data of the last 5 minutes (which you can edit):
Here is an illustration (names may slightly vary from those stated in the export file):

Additionally, a Variables section at the top of the dashboard allows for dynamic filtering—such as by environment (e.g., production, staging)—provided such metadata is present in the collected metrics. These variables can also be customized or hidden via the Grafana UI or JSON configuration. This can be achieved using the Grafana UI (Settings > Variables) or in JSON ('templating' section).